Bitget App
Aqlliroq savdo qiling
Kripto sotib olishBozorlarSavdoFyuchersEarnKvadratKo'proq
NEAR bo'linadigan, test muhitida 1 million tranzaksiyani soniyada amalga oshirdi

NEAR bo'linadigan, test muhitida 1 million tranzaksiyani soniyada amalga oshirdi

CoinspeakerCoinspeaker2025/12/09 01:16
Asl nusxasini ko'rsatish
tomonidan:By Vini Barbosa Editor Marco T. Lanz

NEAR Protocol benchmark sinovlarida 70 ta sharddan foydalangan holda soniyasiga 1 million tranzaksiyani amalga oshirdi va bu sharding texnologiyasining Visa’ning eng yuqori sig‘imidan ancha ustun bo‘lgan masshtablilik salohiyatini namoyish etdi.

Asosiy Eslatmalar

  • NEARning benchmark testi Google Cloud apparatida 70 ta sharddan foydalangan holda, taxminan oyiga $900 xarajat bilan natijaga erishdi.
  • Test faqat mahalliy token transferlarini o‘z ichiga oldi, smart-kontraktlar emas, bu esa real dunyo sig‘imi cho‘qqi unumdorlikdan farq qilishi mumkinligini ko‘rsatadi.
  • NEAR hozirda asosiy tarmoqda to‘qqizta shard bilan ishlamoqda va bu uni eng yuqori nazariy sig‘imga ega birinchi qatlam blokcheynlar qatoriga qo‘yadi.

NEAR Protocol NEAR $1.76 24 soatlik o‘zgaruvchanlik: 0.4% Bozor kapitallashuvi: $2.26 B Hajm 24 soat: $189.62 M, real dunyo ssenariysini simulyatsiya qilish uchun yaratilgan benchmark test muhitida 1 million tranzaksiya/soniyada (TPS) muhim natijaga erishdi. Ushbu rivojlanish sharding yuqori miqyoslash va yuqori unumdor blokcheynlar uchun o‘tkazuvchanlik sig‘imi bo‘yicha samarali usul ekanligini ko‘rsatadi — bu Visa’ning cho‘qqi sig‘imi bo‘lgan taxminan 65,000 tranzaksiya/soniyadan oshib ketdi.

NEAR Foundation bu so‘nggi yutuqni 8-dekabr kuni blog postida e’lon qildi va benchmark metodologiyasini “real kod, realistik ish yuklamalari va arzon hamda samarali Google Compute Engine C4D mashinalari yordamida 70 ta shard bo‘ylab ommaga ochiq tarzda tekshirsa bo‘ladigan benchmark” deb ta’rifladi.

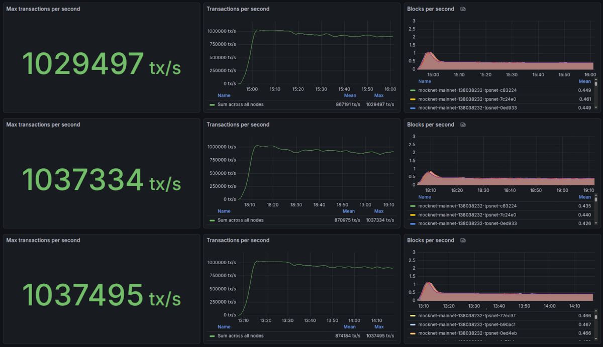
Natijalar uchta Grafana boshqaruv panelida mavjud bo‘lib, ular mos ravishda 1,029,497 , 1,037,334 va 1,037,495 tranzaksiya/soniya cho‘qqilariga erishdi, so‘ngra har birida deyarli bir soat davomida doimiy 1 million TPS ko‘rsatkichini saqlab qoldi.

NEAR bo'linadigan, test muhitida 1 million tranzaksiyani soniyada amalga oshirdi image 0

NEAR Protocol uchun uchta 1M-TPS testining Grafana boshqaruv panellari | Manba: NEAR Foundation/Grafana

Blog postida ta’riflanganidek, ushbu benchmarkda validatorlar 70 ta shardga bo‘lingan, Google Cloud’dan tijorat darajasidagi apparat ishlatilgan va taxminan oyiga $900 xarajat qilingan. Bu xarajat yetarlicha qulay bo‘lsa-da, NEAR’da chunk validatorlarini ishga tushirish uchun zarur bo‘lgan minimal xarajatdan ancha yuqori — hozirda bu Meta Pool’s Node Studio ma’lumotiga ko‘ra oyiga $15 deb baholanmoqda.

Ushbu test faqat mahalliy token transferlaridan foydalangan, ya’ni ko‘proq tarmoq gazi va hisoblash quvvatini talab qiladigan smart-kontraktlarni bajarish emas, bu esa umumiy sig‘imni har soniyada kamaytirishi mumkin. Bundan tashqari, NEAR blokcheyni hozirda to‘qqizta shardga ega va testda ishlatilgan 70 ta shard emas, ya’ni hozirgi asosiy tarmoq sig‘imi erishilgan bir million tranzaksiya/soniyadan ancha past bo‘lishi mumkin.

Shunga qaramay, bu NEAR Protocol zarur optimallashtirishlar bilan istalgan vaqtda deyarli 1 million TPS darajasiga barqarorlik va tarmoq ishonchliligi bilan o‘sishga tayyor ekanligini ko‘rsatadi, ayniqsa blok joyiga bo‘lgan talab va qabul ortib borayotgan bir paytda.

Boshqa Blokcheynlar va To‘lov Protsessorlari Qancha TPSga Ega Bo‘lishi Mumkin?

Qiziqarli tomoni shundaki, Visa (NYSE: V) 65,000 tranzaksiya/soniyagacha miqyoslash imkoniyatiga ega, deb The Banking Scene ma’lumot beradi. 2024-yilda Visa butun dunyo bo‘ylab o‘rtacha 25,091 tranzaksiya/soniyada ishlov bergan, bu yil davomida taxminan 293 milliard to‘lov tranzaksiyasi amalga oshirilganiga asoslanadi.

Coinspeaker 8-dekabr kuni Chainspect’dan to‘plagan ma’lumotlarga ko‘ra, boshqa blokcheynlar benchmark testlari yoki Chainspect tahlilchilari tomonidan taxminiy hisob-kitoblarga asoslanib, nazariy maksimal TPSga ega bo‘lishi mumkin.

“Blok hajmini gaz/bayt/hisoblash birliklarida o‘lchab, uni eng kichik tranzaksiya hajmiga bo‘lish orqali blokka sig‘adigan maksimal tranzaksiyalar soni aniqlanadi (ko‘pgina blokcheynlarda eng kichik tranzaksiya — mahalliy token transferi). Keyin tranzaksiya soni blok vaqti bo‘yicha bo‘linib, ko‘rsatkich hisoblanadi,” — deya tushuntirdi jamoa.

Bozor kapitallashuvi bo‘yicha eng yirik kriptovalyutalar bilan solishtirilganda, Sonic, ICP va Aptos NEAR’dan keyin eng katta nazariy maksimal TPSga ega bo‘lib, mos ravishda deyarli 400,000, 210,000 va 160,000 tranzaksiya/soniyada ishlay oladi.

Sui SUI $1.62 24 soatlik o‘zgaruvchanlik: 0.9% Bozor kapitallashuvi: $6.06 B Hajm 24 soat: $956.50 M , TON TON $1.64 24 soatlik o‘zgaruvchanlik: 1.3% Bozor kapitallashuvi: $4.01 B Hajm 24 soat: $126.20 M , Polkadot DOT $2.14 24 soatlik o‘zgaruvchanlik: 0.1% Bozor kapitallashuvi: $3.52 B Hajm 24 soat: $205.85 M , va Solana SOL $133.9 24 soatlik o‘zgaruvchanlik: 1.2% Bozor kapitallashuvi: $75.17 B Hajm 24 soat: $5.51 B ham shunga yaqin, mos ravishda taxminan 120,000, 105,000, 100,000 va 65,000 TPSga ega. Biroq, SOL Chainspect’dagi barcha blokcheynlar orasida eng yuqori “Real-Time TPS”ga ega — ushbu maqola yozilayotgan paytda 1,238 tranzaksiya/soniyada.

NEAR bo'linadigan, test muhitida 1 million tranzaksiyani soniyada amalga oshirdi image 1

2023-yil 8-dekabr holatiga ko‘ra, tranzaksiya/soniyada (TPS) eng tezkor blokcheynlar | Manba: Coinspect

Shunday qilib, ushbu so‘nggi yutuq NEAR’ni eng yuqori nazariy sig‘im va miqyoslash imkoniyatiga ega birinchi qatlam blokcheyn tarmoqlaridan biri sifatida ko‘rsatadi. Bu NEAR ekotizimidagi so‘nggi ijobiy rivojlanishlarga qo‘shiladi, bu haqda Coinspeaker ham yoritgan.

5-dekabr kuni NEAR ADI Chain bilan birga TravAI’ni ishga tushirdi, unda AI agentlari qidiruvdan to to‘lovgacha bo‘lgan butun sayohat bron qilish jarayonini kripto yordamida boshqaradi. 3-dekabr kuni esa fond NEAR AI Cloud va Private Chat’ni e’lon qildi, bu ikki mahsulot allaqachon Brave Browser kabi tegishli ishtirokchilar tomonidan integratsiya qilingan. Kalshi ham yaqinda NEAR’ning mahalliy tokenini qo‘llab-quvvatlashni boshladi va NEAR Intents o‘zining zanjir-abstraktsiyalangan svoplari bo‘yicha umumiy hajmi $7 billiondan oshdi.

next
0
0

Mas'uliyatni rad etish: Ushbu maqolaning mazmuni faqat muallifning fikrini aks ettiradi va platformani hech qanday sifatda ifodalamaydi. Ushbu maqola investitsiya qarorlarini qabul qilish uchun ma'lumotnoma sifatida xizmat qilish uchun mo'ljallanmagan.

PoolX: Aktivlarni kiriting va yangi tokenlar oling.
APR 12% gacha. Yangi tokenlar airdropi.
Qulflash!
© 2025 Bitget